You are looking at the documentation of a prior release. To read the documentation of the latest release, please
visit here.
Monitoring
This guide explains how to monitor the NooBaa operator and related components using Prometheus and Grafana. It covers recommended setup, how to expose metrics, example ServiceMonitor manifests, basic alerting rules and troubleshooting steps.
Overview
NooBaa components expose Prometheus-compatible metrics. By scraping these metrics with Prometheus you can build dashboards and alerts to observe health, performance, and capacity of object storage resources managed by NooBaa.
This document assumes you have a Kubernetes cluster and cluster-admin privileges for installing monitoring components.
Prerequisites
- A running Kubernetes cluster
- kubectl configured for your cluster
- A Prometheus instance that can be extended with ServiceMonitor resources (for example the Prometheus Operator / kube-prometheus-stack)
- Grafana (optional but recommended) for dashboards
Recommended monitoring stack
- Prometheus (scrapes metrics and evaluates alerting rules)
- Alertmanager (handles notifications)
- Grafana (dashboards)
You can install a complete monitoring stack using community packages (for example, the kube-prometheus-stack Helm chart) or by installing the Prometheus Operator and related manifests.
Installing the Prometheus Operator
Prometheus Operator provides a simple and Kubernetes native way to deploy and configure a Prometheus server. This tutorial will show you how to use the Prometheus operator for monitoring KubeStash.
To keep Prometheus resources isolated, we are going to use a separate namespace monitoring to deploy the Prometheus operator and respective resources. Create the namespace if you haven’t created it yet,
$ kubectl create ns monitoring
namespace/monitoring created
Install Prometheus Stack
At first, you have to install Prometheus operator in your cluster. In this section, we are going to install Prometheus operator from prometheus-community/kube-prometheus-stack. You can skip this section if you already have Prometheus operator running.
Install prometheus-community/kube-prometheus-stack chart as below,
- Add necessary helm repositories.
helm repo add prometheus-community https://prometheus-community.github.io/helm-charts
helm repo update
- Install
kube-prometheus-stackchart.
helm install prometheus-stack prometheus-community/kube-prometheus-stack -n monitoring
This chart will install prometheus-operator/prometheus-operator, kubernetes/kube-state-metrics, prometheus/node_exporter, and grafana/grafana etc.
The above chart will also deploy a Prometheus server. Verify that the Prometheus server has been deployed by the following command:
$ kubectl get prometheus -n monitoring
NAME VERSION DESIRED READY RECONCILED AVAILABLE AGE
prometheus-stack-kube-prom-prometheus v3.6.0 1 1 True True 37s
The above chart will also create a Service for the Prometheus server so that we can access the Prometheus Web UI. Let’s verify the Service has been created,
$ kubectl get service -n monitoring
NAME TYPE CLUSTER-IP EXTERNAL-IP PORT(S) AGE
alertmanager-operated ClusterIP None <none> 9093/TCP,9094/TCP,9094/UDP 68s
prometheus-operated ClusterIP None <none> 9090/TCP 68s
prometheus-stack-grafana ClusterIP 10.43.143.53 <none> 80/TCP 69s
prometheus-stack-kube-prom-alertmanager ClusterIP 10.43.187.121 <none> 9093/TCP,8080/TCP 69s
prometheus-stack-kube-prom-operator ClusterIP 10.43.223.96 <none> 443/TCP 69s
prometheus-stack-kube-prom-prometheus ClusterIP 10.43.62.135 <none> 9090/TCP,8080/TCP 69s
prometheus-stack-kube-state-metrics ClusterIP 10.43.108.193 <none> 8080/TCP 69s
prometheus-stack-prometheus-node-exporter ClusterIP 10.43.137.87 <none> 9100/TCP 69s
Here, we can use the prometheus-stack-kube-prom-prometheus Service to access the Web UI of our Prometheus Server.
Let’s check the YAML of the above Prometheus object,
$ kubectl get prometheus -n monitoring prometheus-stack-kube-prom-prometheus -o yaml
apiVersion: monitoring.coreos.com/v1
kind: Prometheus
metadata:
annotations:
meta.helm.sh/release-name: prometheus-stack
meta.helm.sh/release-namespace: monitoring
creationTimestamp: "2025-09-26T10:08:57Z"
generation: 1
labels:
app: kube-prometheus-stack-prometheus
app.kubernetes.io/instance: prometheus-stack
app.kubernetes.io/managed-by: Helm
app.kubernetes.io/part-of: kube-prometheus-stack
app.kubernetes.io/version: 77.11.1
chart: kube-prometheus-stack-77.11.1
heritage: Helm
release: prometheus-stack
name: prometheus-stack-kube-prom-prometheus
namespace: monitoring
resourceVersion: "1472782"
uid: 51293bd9-1df1-4f0b-893c-346409811a66
spec:
affinity:
podAntiAffinity:
preferredDuringSchedulingIgnoredDuringExecution:
- podAffinityTerm:
labelSelector:
matchExpressions:
- key: app.kubernetes.io/name
operator: In
values:
- prometheus
- key: app.kubernetes.io/instance
operator: In
values:
- prometheus-stack-kube-prom-prometheus
topologyKey: kubernetes.io/hostname
weight: 100
alerting:
alertmanagers:
- apiVersion: v2
name: prometheus-stack-kube-prom-alertmanager
namespace: monitoring
pathPrefix: /
port: http-web
automountServiceAccountToken: true
enableAdminAPI: false
enableOTLPReceiver: false
evaluationInterval: 30s
externalUrl: http://prometheus-stack-kube-prom-prometheus.monitoring:9090
hostNetwork: false
image: quay.io/prometheus/prometheus:v3.6.0
imagePullPolicy: IfNotPresent
listenLocal: false
logFormat: logfmt
logLevel: info
paused: false
podMonitorNamespaceSelector: {}
podMonitorSelector:
matchLabels:
release: prometheus-stack
portName: http-web
probeNamespaceSelector: {}
probeSelector:
matchLabels:
release: prometheus-stack
replicas: 1
retention: 10d
routePrefix: /
ruleNamespaceSelector: {}
ruleSelector:
matchLabels:
release: prometheus-stack
scrapeConfigNamespaceSelector: {}
scrapeConfigSelector:
matchLabels:
release: prometheus-stack
scrapeInterval: 30s
securityContext:
fsGroup: 2000
runAsGroup: 2000
runAsNonRoot: true
runAsUser: 1000
seccompProfile:
type: RuntimeDefault
serviceAccountName: prometheus-stack-kube-prom-prometheus
serviceMonitorNamespaceSelector: {}
serviceMonitorSelector:
matchLabels:
release: prometheus-stack
shards: 1
tsdb:
outOfOrderTimeWindow: 0s
version: v3.6.0
walCompression: true
status:
availableReplicas: 1
conditions:
- lastTransitionTime: "2025-09-26T10:09:29Z"
message: ""
observedGeneration: 1
reason: ""
status: "True"
type: Available
- lastTransitionTime: "2025-09-26T10:09:29Z"
message: ""
observedGeneration: 1
reason: ""
status: "True"
type: Reconciled
paused: false
replicas: 1
selector: app.kubernetes.io/instance=prometheus-stack-kube-prom-prometheus,app.kubernetes.io/managed-by=prometheus-operator,app.kubernetes.io/name=prometheus,operator.prometheus.io/name=prometheus-stack-kube-prom-prometheus,prometheus=prometheus-stack-kube-prom-prometheus
shardStatuses:
- availableReplicas: 1
replicas: 1
shardID: "0"
unavailableReplicas: 0
updatedReplicas: 1
shards: 1
unavailableReplicas: 0
updatedReplicas: 1
Notice the following ServiceMonitor related sections,
serviceMonitorNamespaceSelector: {} # select from all namespaces
serviceMonitorSelector:
matchLabels:
release: prometheus-stack
Here, you can see the Prometheus server is selecting the ServiceMonitors from all namespaces that have release: prometheus-stack label.
Annotating the NooBaa Service
So, we have to annotate the NooBaa Service which is used by the Prometheus Operator to scrape the NooBaa metrics.
kubectl label servicemonitor -n noobaa s3-service-monitor release=prometheus-stack
kubectl label servicemonitor -n noobaa noobaa-mgmt-service-monitor release=prometheus-stack
Exposing NooBaa metrics
NooBaa components by default expose Prometheus metrics on an HTTP endpoint (typically /metrics). To allow Prometheus to scrape these metrics in a cluster using the Prometheus Operator, It also by default create a ServiceMonitor that selects the pod(s) exposing metrics.
Below given what servicemonitor does NooBaa controller expose:
➤ kubectl get servicemonitors.monitoring.coreos.com -n noobaa
NAME AGE
noobaa-mgmt-service-monitor 7d3h
s3-service-monitor 7d3h
➤ kubectl get servicemonitors.monitoring.coreos.com -n noobaa noobaa-mgmt-service-monitor -o yaml
apiVersion: monitoring.coreos.com/v1
kind: ServiceMonitor
metadata:
creationTimestamp: "2025-09-19T06:11:22Z"
generation: 1
labels:
app: noobaa
release: prometheus-stack
name: noobaa-mgmt-service-monitor
namespace: noobaa
ownerReferences:
- apiVersion: noobaa.io/v1alpha1
blockOwnerDeletion: true
controller: true
kind: NooBaa
name: noobaa
uid: ad72436d-ed05-43db-927e-81b19b5a6507
resourceVersion: "437882"
uid: 599c845f-9ade-4f4c-954b-c1063e6a2acf
spec:
endpoints:
- authorization:
credentials:
key: metrics_token
name: noobaa-metrics-auth-secret
type: Bearer
path: /metrics/web_server
port: mgmt
- authorization:
credentials:
key: metrics_token
name: noobaa-metrics-auth-secret
type: Bearer
path: /metrics/bg_workers
port: mgmt
- authorization:
credentials:
key: metrics_token
name: noobaa-metrics-auth-secret
type: Bearer
path: /metrics/hosted_agents
port: mgmt
namespaceSelector: {}
selector:
matchLabels:
noobaa-mgmt-svc: "true"
➤ kubectl get servicemonitors.monitoring.coreos.com -n noobaa s3-service-monitor -o yaml
apiVersion: monitoring.coreos.com/v1
kind: ServiceMonitor
metadata:
creationTimestamp: "2025-09-19T06:11:22Z"
generation: 1
labels:
app: noobaa
release: prometheus-stack
name: s3-service-monitor
namespace: noobaa
ownerReferences:
- apiVersion: noobaa.io/v1alpha1
blockOwnerDeletion: true
controller: true
kind: NooBaa
name: noobaa
uid: ad72436d-ed05-43db-927e-81b19b5a6507
resourceVersion: "437881"
uid: 101f2e01-0bc8-48de-bb80-582d1ba94fd1
spec:
endpoints:
- authorization:
credentials:
key: metrics_token
name: noobaa-metrics-auth-secret
type: Bearer
path: /
port: metrics
namespaceSelector: {}
selector:
matchLabels:
noobaa-s3-svc: "true"
PrometheusRule
While Installing the NooBaa operator, the Prometheus Operator creates a PrometheusRule object that defines a set of alerting rules.
➤ kubectl get prometheusrules.monitoring.coreos.com -n noobaa
NAME AGE
noobaa-prometheus-rules 7d3h
anisur@anisur-pc:~/g/s/g/a/kubebuilder-test
➤ kubectl get prometheusrules.monitoring.coreos.com -n noobaa noobaa-prometheus-rules -o yaml
apiVersion: monitoring.coreos.com/v1
kind: PrometheusRule
metadata:
annotations:
prometheus-operator-validated: "true"
creationTimestamp: "2025-09-19T06:11:22Z"
generation: 1
labels:
prometheus: k8s
role: alert-rules
name: noobaa-prometheus-rules
namespace: noobaa
ownerReferences:
- apiVersion: noobaa.io/v1alpha1
blockOwnerDeletion: true
controller: true
kind: NooBaa
name: noobaa
uid: ad72436d-ed05-43db-927e-81b19b5a6507
resourceVersion: "435004"
uid: 8f073466-9f3f-403b-b4d2-8002f4418cf8
spec:
groups:
- name: noobaa-telemeter.rules
rules:
- expr: |
sum(NooBaa_num_unhealthy_buckets + NooBaa_num_unhealthy_bucket_claims)
record: job:noobaa_total_unhealthy_buckets:sum
- expr: |
NooBaa_num_unhealthy_namespace_buckets
record: job:noobaa_total_unhealthy_namespace_buckets
- expr: |
sum(NooBaa_num_buckets + NooBaa_num_buckets_claims)
record: job:noobaa_bucket_count:sum
- expr: |
NooBaa_num_namespace_buckets
record: job:noobaa_namespace_bucket_count
- expr: |
sum(NooBaa_num_objects + NooBaa_num_objects_buckets_claims)
record: job:noobaa_total_object_count:sum
- expr: |
NooBaa_accounts_num
record: noobaa_accounts_num
- expr: |
NooBaa_total_usage
record: noobaa_total_usage
- name: noobaa-odf.rules
rules:
- expr: |
NooBaa_odf_health_status
labels:
system_type: OCS
system_vendor: Red Hat
record: odf_system_health_status
- expr: |
NooBaa_total_usage
labels:
system_type: OCS
system_vendor: Red Hat
record: odf_system_raw_capacity_used_bytes
- expr: |
sum by (namespace, managedBy, job, service) (rate(NooBaa_providers_ops_read_num[5m]) + rate(NooBaa_providers_ops_write_num[5m]))
labels:
system_type: OCS
system_vendor: Red Hat
record: odf_system_iops_total_bytes
- expr: |
sum by (namespace, managedBy, job, service) (rate(NooBaa_providers_bandwidth_read_size[5m]) + rate(NooBaa_providers_bandwidth_write_size[5m]))
labels:
system_type: OCS
system_vendor: Red Hat
record: odf_system_throughput_total_bytes
- expr: |
sum(NooBaa_num_buckets + NooBaa_num_buckets_claims)
labels:
system_type: OCS
system_vendor: Red Hat
record: odf_system_bucket_count
- expr: |
sum(NooBaa_num_objects + NooBaa_num_objects_buckets_claims)
labels:
system_type: OCS
system_vendor: Red Hat
record: odf_system_objects_total
- name: noobaa-replication.rules
rules:
- expr: |
sum_over_time(sum by (replication_id) (NooBaa_replication_last_cycle_writes_size)[1y:6m])
record: noobaa_replication_total_writes_size
- expr: |
sum_over_time(sum by (replication_id) (NooBaa_replication_last_cycle_writes_num)[1y:6m])
record: noobaa_replication_total_writes_num
- expr: |
sum_over_time(sum by (replication_id) (NooBaa_replication_last_cycle_error_writes_size)[1y:6m])
record: noobaa_replication_total_error_writes_size
- expr: |
sum_over_time(sum by (replication_id) (NooBaa_replication_last_cycle_error_writes_num)[1y:6m])
record: noobaa_replication_total_error_writes_num
- expr: |
count_over_time(count by (replication_id) (NooBaa_replication_last_cycle_writes_size)[1y:6m])
record: noobaa_replication_total_cycles
- name: bucket-state-alert.rules
rules:
- alert: NooBaaBucketErrorState
annotations:
description: A NooBaa bucket {{ $labels.bucket_name }} is in error state for
more than 5m
message: A NooBaa Bucket Is In Error State
severity_level: warning
storage_type: NooBaa
expr: |
NooBaa_bucket_status{bucket_name=~".*"} == 0
for: 5m
labels:
severity: warning
- alert: NooBaaNamespaceBucketErrorState
annotations:
description: A NooBaa namespace bucket {{ $labels.bucket_name }} is in error
state for more than 5m
message: A NooBaa Namespace Bucket Is In Error State
severity_level: warning
storage_type: NooBaa
expr: |
NooBaa_namespace_bucket_status{bucket_name=~".*"} == 0
for: 5m
labels:
severity: warning
- alert: NooBaaBucketReachingSizeQuotaState
annotations:
description: A NooBaa bucket {{ $labels.bucket_name }} is using {{ printf
"%0.0f" $value }}% of its quota
message: A NooBaa Bucket Is In Reaching Size Quota State
severity_level: warning
storage_type: NooBaa
expr: |
NooBaa_bucket_size_quota{bucket_name=~".*"} > 80
for: 5m
labels:
severity: warning
- alert: NooBaaBucketExceedingSizeQuotaState
annotations:
description: A NooBaa bucket {{ $labels.bucket_name }} is exceeding its size
quota - {{ printf "%0.0f" $value }}% used
message: A NooBaa Bucket Is In Exceeding Size Quota State
severity_level: warning
storage_type: NooBaa
expr: |
NooBaa_bucket_size_quota{bucket_name=~".*"} >= 100
for: 5m
labels:
severity: warning
- alert: NooBaaBucketReachingQuantityQuotaState
annotations:
description: A NooBaa bucket {{ $labels.bucket_name }} is using {{ printf
"%0.0f" $value }}% of its quantity quota
message: A NooBaa Bucket Is In Reaching Quantity Quota State
severity_level: warning
storage_type: NooBaa
expr: |
NooBaa_bucket_quantity_quota{bucket_name=~".*"} > 80
for: 5m
labels:
severity: warning
- alert: NooBaaBucketExceedingQuantityQuotaState
annotations:
description: A NooBaa bucket {{ $labels.bucket_name }} is exceeding its quantity
quota - {{ printf "%0.0f" $value }}% used
message: A NooBaa Bucket Is In Exceeding Quantity Quota State
severity_level: warning
storage_type: NooBaa
expr: |
NooBaa_bucket_quantity_quota{bucket_name=~".*"} >= 100
for: 5m
labels:
severity: warning
- alert: NooBaaBucketLowCapacityState
annotations:
description: A NooBaa bucket {{ $labels.bucket_name }} is using {{ printf
"%0.0f" $value }}% of its capacity
message: A NooBaa Bucket Is In Low Capacity State
severity_level: warning
storage_type: NooBaa
expr: |
NooBaa_bucket_capacity{bucket_name=~".*"} > 80
for: 5m
labels:
severity: warning
- alert: NooBaaBucketNoCapacityState
annotations:
description: A NooBaa bucket {{ $labels.bucket_name }} is using all of its
capacity
message: A NooBaa Bucket Is In No Capacity State
severity_level: warning
storage_type: NooBaa
expr: |
NooBaa_bucket_capacity{bucket_name=~".*"} > 95
for: 5m
labels:
severity: warning
- name: resource-state-alert.rules
rules:
- alert: NooBaaResourceErrorState
annotations:
description: A NooBaa resource {{ $labels.resource_name }} is in error state
for more than 5m
message: A NooBaa Resource Is In Error State
severity_level: warning
storage_type: NooBaa
expr: |
NooBaa_resource_status{resource_name=~".*"} == 0
for: 5m
labels:
severity: warning
- alert: NooBaaNamespaceResourceErrorState
annotations:
description: A NooBaa namespace resource {{ $labels.namespace_resource_name
}} is in error state for more than 5m
message: A NooBaa Namespace Resource Is In Error State
severity_level: warning
storage_type: NooBaa
expr: |
NooBaa_namespace_resource_status{namespace_resource_name=~".*"} == 0
for: 5m
labels:
severity: warning
- name: system-capacity-alert.rules
rules:
- alert: NooBaaSystemCapacityWarning85
annotations:
description: A NooBaa system is approaching its capacity, usage is more than
85%
message: A NooBaa System Is Approaching Its Capacity
severity_level: warning
storage_type: NooBaa
expr: |
NooBaa_system_capacity > 85
for: 5m
labels:
severity: warning
- alert: NooBaaSystemCapacityWarning95
annotations:
description: A NooBaa system is approaching its capacity, usage is more than
95%
message: A NooBaa System Is Approaching Its Capacity
severity_level: critical
storage_type: NooBaa
expr: |
NooBaa_system_capacity > 95
for: 5m
labels:
severity: critical
- alert: NooBaaSystemCapacityWarning100
annotations:
description: A NooBaa system approached its capacity, usage is at 100%
message: A NooBaa System Approached Its Capacity
severity_level: critical
storage_type: NooBaa
expr: |
NooBaa_system_capacity == 100
for: 5m
labels:
severity: critical
- name: noobaa-db-alert.rules
rules:
- alert: NooBaaDatabaseReachingCapacity
annotations:
description: The NooBaa database on pod {{ $labels.pod }} has reached 80%
of its PVC capacity.
message: The NooBaa database on pod {{ $labels.pod }} is consuming 80% of
its PVC capacity. Plan to increase the PVC size soon to prevent service
impact.
severity_level: warning
storage_type: NooBaa
expr: |
((sum by (pod) (cnpg_collector_pg_wal{value="size"})
+ sum by (pod) (cnpg_pg_database_size_bytes{datname="nbcore"}))
/
sum by (pod) (
label_replace(kube_persistentvolumeclaim_resource_requests_storage_bytes{namespace="noobaa"}, "pod", "$1", "persistentvolumeclaim", "(.*)"
))) * 100 > 80
for: 5m
labels:
severity: warning
- alert: NooBaaDatabaseStorageFull
annotations:
description: The NooBaa database on pod {{ $labels.pod }} has exceeded 90%
of its PVC capacity. Immediate action is required
message: The NooBaa database on pod {{ $labels.pod }} has exceeded 90% of
its PVC capacity. Expand the PVC size now to avoid imminent service disruption.
severity_level: critical
storage_type: NooBaa
expr: |
((sum by (pod) (cnpg_collector_pg_wal{value="size"})
+ sum by (pod) (cnpg_pg_database_size_bytes{datname="nbcore"}))
/
sum by (pod) (
label_replace(kube_persistentvolumeclaim_resource_requests_storage_bytes{namespace="noobaa"}, "pod", "$1", "persistentvolumeclaim", "(.*)"
))) * 100 > 90
for: 1m
labels:
severity: critical
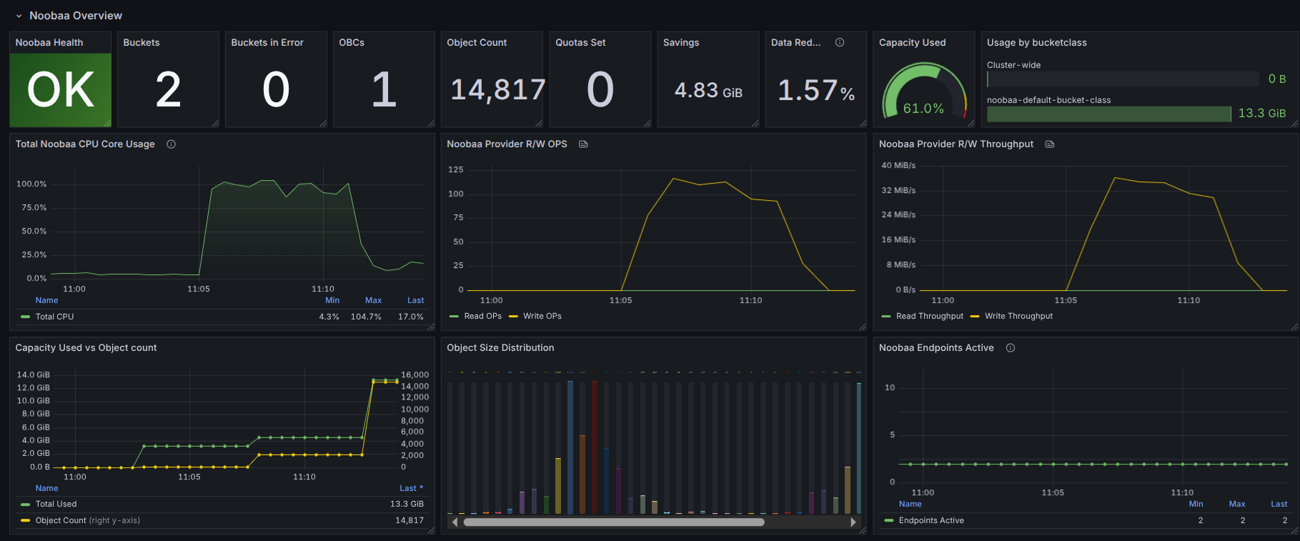
Grafana dashboards
At first, let’s port-forward the respective service for the Grafana dashboard so that we can access it through our browser locally.
$ kubectl port-forward -n monitoring service/prometheus-stack-grafana 3000:80
Forwarding from 127.0.0.1:3000 -> 3000
Forwarding from [::1]:3000 -> 3000
Now, go to http://localhost:3000 in your browser and login to your Grafana UI. If you followed the Prometheus Operator guide to deploy your Prometheus stack, then the default username and password should be admin, and prom-operator respectively.
Then, on the Grafana UI, click the + icon from the left sidebar and then click on Import button as below,

Then, on the import UI, you can either upload the noobaa_dashboard.json file by clicking the Upload JSON file button or you can paste the content of the JSON file in the text area labeled as Import via panel json.

If you followed the instruction properly, you should see the NooBaa Grafana dashboard in your Grafana UI.







